Gestión digital de la energía para la sostenibilidad

V-Sensor

VTC Enerji | V-Sensor
V-Sensor

Controle su producción y consumo de energía con un solo clic en una sola pantalla, y gestione su central eléctrica de la forma más eficiente.

VTC Enerji | V-Sensor

V-Sensor

es una solución de gestión energética basada en el Internet industrial de las cosas (IIoT) que permite supervisar y analizar en tiempo real los procesos de producción y consumo de energía. No solo supervisa la producción y el consumo de electricidad, sino que también le ayuda a tomar decisiones más inteligentes mediante el análisis de datos.

 

Tecnología e infraestructura

• Comunicación multiprotocolo: admite protocolos de comunicación estándar del sector, como OPC UA, Modbus, MQTT y HTTP, lo que permite una fácil integración con diferentes dispositivos y sistemas de medición.

• Plataforma basada en la nube: los datos se almacenan de forma segura en la nube y se pueden gestionar desde cualquier lugar con acceso a Internet. Ofrece altos estándares de disponibilidad y copia de seguridad de datos.

• Análisis inteligente: no solo recopila datos, sino que también detecta anomalías, identifica ineficiencias y ofrece oportunidades de mantenimiento predictivo con análisis basados en inteligencia artificial.

Característicasprincipales
Monitorización de energía en tiempo real

Monitorización de energía en tiempo real

Al supervisar el consumo instantáneo de todas las fuentes de energía, determina la distribución de la carga, los patrones de consumo y los cambios repentinos en el consumo dentro del sistema. Esto evita sobrecargas repentinas y consumos innecesarios.

Monitorización de la energía reactiva y prevención de sanciones

Monitorización de la energía reactiva y prevención de sanciones

El consumo de potencia reactiva en la industria puede acarrear importantes sanciones en los costes energéticos. V-Sensor supervisa continuamente los ratios de potencia reactiva y ofrece recomendaciones de optimización.

Gestión de energías renovables

Gestión de energías renovables

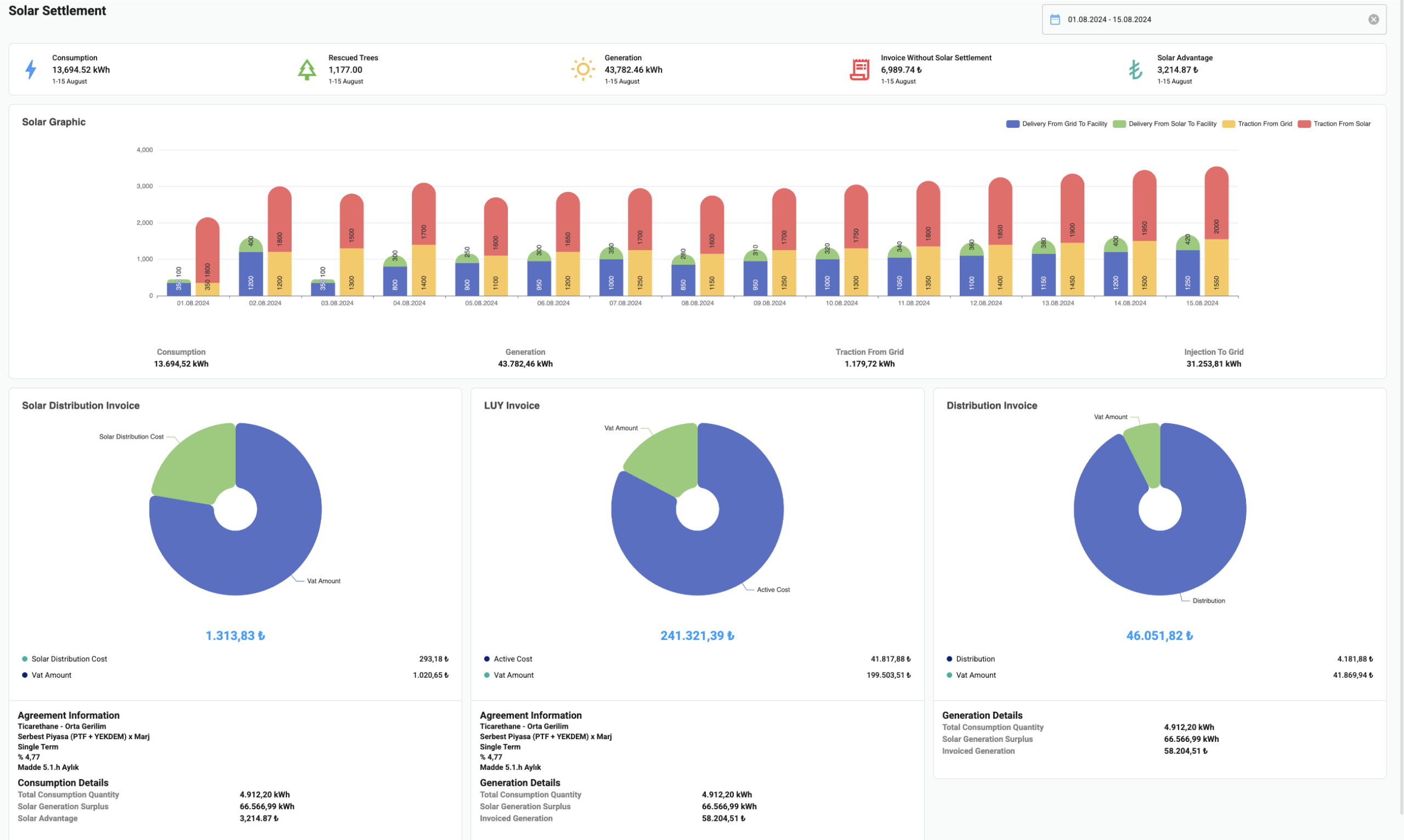
Recopila datos de producción de fuentes renovables, como plantas de energía solar (SPP) y plantas de energía eólica, analiza las diferencias entre la energía suministrada a la red y la consumida, y automatiza los procesos de liquidación.

Mecanismos de alarma y notificación

Mecanismos de alarma y notificación

Cuando el consumo energético supera los valores umbral predefinidos, se generan alertas y notificaciones instantáneas. Esto permite una intervención rápida en caso de posibles fallos del sistema o consumo excesivo.

Escalabilidad

Escalabilidad

Cuenta con una arquitectura flexible adecuada para su uso a diversas escalas, desde una única ubicación hasta una gran planta de producción o una cadena de tiendas a nivel nacional. No requiere inversiones adicionales en infraestructura para empresas en crecimiento.

Características únicas
VTC Enerji | V-Sensor

Importancia del V-Sensor

Bajo coste operativo: no es necesaria una gran inversión en hardware gracias a la solución basada en la nube.
Informes completos: proporciona informes diarios, semanales y mensuales sobre el consumo energético y análisis comparativos con datos históricos.
Gestión de la huella de carbono: ayuda a minimizar el impacto medioambiental de su empresa mediante el cálculo de las emisiones.
Seguridad de los datos: garantiza la integridad de los datos con medidas de seguridad y cifrado de datos estándar del sector.

Video
DescubraelsoftwareV-Gen
CONTÁCTENOS
Formulariodecontacto
VTC Enerji | V-Sensor
VTC Enerji | V-Sensor
We use cookies and other tracking technologies to improve your browsing experience, show you personalized content and targeted ads, analyze our website traffic, and understand where our visitors are coming from.
Cookie Policy Cookie Preferences